Zatrudnienie? Podwyżka? Inwestycja? Sprawdź wpływ na cash flow
Symuluj każdą decyzję finansową. Zobacz realny wpływ na płynność z uwzględnieniem sezonowości i trudnych scenariuszy.


Przewiduj płynność, zanim podejmiesz decyzję
Scenariusze „co jeśli”, rentowność projektów, wzorce sezonowe, windykacja należności i prognoza przepływów - pełna kontrola nad finansami w jednym panelu.

Wszystko czego potrzebujesz w jednym panelu
Podejmuj decyzje na podstawie danych, nie domysłów. Od prognoz cash flow po automatyczną windykację - bez Excela i zgadywania.
Scenariusze finansowe
Zatrudnienie, podwyżka, inwestycja, kredyt - sprawdź wpływ każdej decyzji na płynność, zanim ją podejmiesz. Stress testy w zestawie.
Prognoza runway
Ile dni przetrwa Twoja firma? System liczy dzień po dniu i ostrzega o kryzysie płynności z wielotygodniowym wyprzedzeniem.
Projekty i rentowność
Śledź P&L per projekt - planowane vs zrealizowane przychody i koszty, marże, kamienie milowe i powiązane faktury.
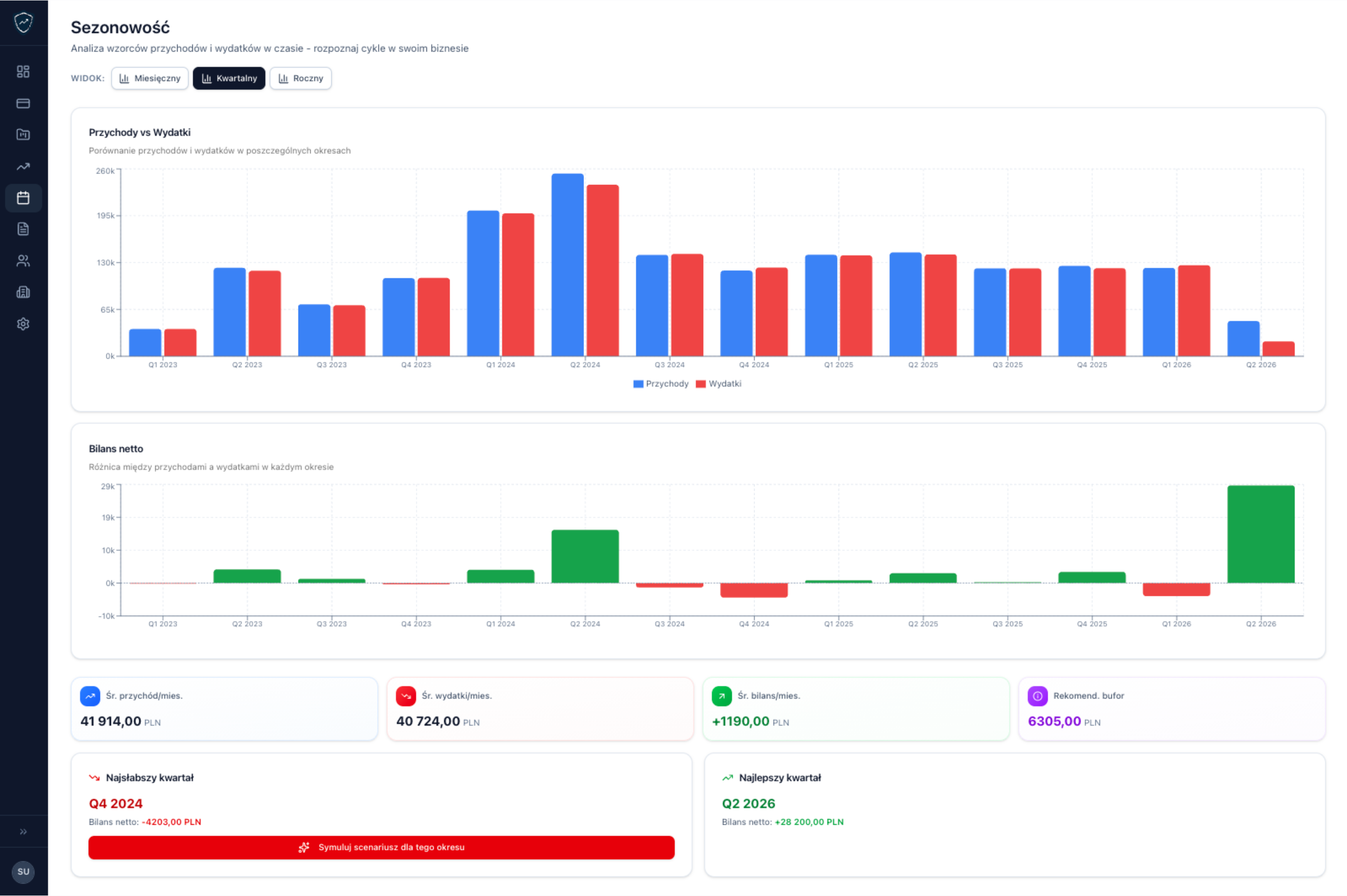
Analiza sezonowości
System rozpoznaje cykle w Twoim biznesie - silne i słabe miesiące - i podpowiada optymalny bufor gotówki na gorsze okresy.
Windykacja należności
Przeterminowane faktury, ostrzeżenia, priorytetyzacja - reaguj na zaległości, zanim wpłyną na Twój cash flow.
Podatki w real-time
VAT, PIT, ZUS - widoczne na bieżąco w prognozach. Koniec z niespodziankami podatkowymi na koniec miesiąca.
Integracje księgowe
Połącz InFakt, iFirmę lub Fakturownię. Automatyczny import faktur z deduplikacją - bez ręcznego przepisywania.
Szyfrowanie end-to-end
Dane finansowe nigdy nie opuszczają urządzenia niezaszyfrowane. AES-256-GCM, klucze tylko w pamięci RAM. Zero-knowledge sync.
Import wielokanałowy
CSV, Excel, skan OCR lub API - wrzuć dane z dowolnego źródła. System automatycznie rozpoznaje formaty i zapobiega duplikatom.
Integracja z KSeF
Importuj faktury bezpośrednio z Krajowego Systemu e-Faktur do Twoich prognoz cash flow. Jedno źródło prawdy — bez względu na to, jakiego systemu księgowego używasz.
- Import faktur sprzedażowych i kosztowych
- Bez pośrednika - dane prosto z rządowego systemu
- Działa niezależnie od programu do fakturowania
- Token z uprawnieniem tylko do odczytu

Aplikacja Podatnika KSeF 2.0
Od chaosu do pełnego porządku
Dane trafiają automatycznie z systemów fakturowych, arkuszy i skanów. Jedno kliknięcie zamiast godzin w Excelu.
KSeF
Połącz w 3 minuty
iFirma
Połącz w 2 minuty
inFakt
Połącz w 2 minuty
Fakturownia
Połącz w 2 minuty
wFirma
W przygotowaniu
Enova365
W przygotowaniu
Optima
W przygotowaniu
Symfonia
W przygotowaniu
Saldeo Smart
W przygotowaniu
Faktura XL
W przygotowaniu
CSV / Excel
Arkusze kalkulacyjne
Skan OCR
Zdjęcia i PDF-y faktur
Kolejne wkrótce
Zaproponuj
Twoje dane. Twoje zasady. Kropka.
Inne narzędzia obiecują bezpieczeństwo. My je udowadniamy - architektura zero-knowledge sprawia, że odczytanie Twoich danych jest technicznie niemożliwe.
Szyfrowanie na każdym kroku
Standard wykorzystywany w bankowości. Klucze szyfrujące istnieją tylko w Twojej przeglądarce. Nikt - łącznie z nami - nie może odczytać Twoich danych.
Dane zostają na Twoim urządzeniu
Domyślnie wszystko jest przechowywane w Twojej przeglądarce. Twoje finanse nie opuszczą urządzenia bez Twojej zgody.
Sync? Tylko jeśli chcesz
Możesz włączyć synchronizację między urządzeniami. Dane trafią do chmury wyłącznie w zaszyfrowanej formie. Nikt ich nie odczyta bez Twojego klucza.
Stworzone z myślą o polskich firmach
Integracje z polskimi systemami księgowymi. Obsługa ZUS, VAT, PIT. Polskojęzyczny interfejs i wsparcie. System, które rozumie polskie realia prowadzenia firmy.
Najczęściej zadawane pytania
Tak. Dane są szyfrowane w Twojej przeglądarce (AES-256-GCM), zanim gdziekolwiek trafią. Możesz przechowywać je lokalnie lub włączyć synchronizację z chmurą - w obu przypadkach nikt poza Tobą ich nie odczyta.
Excel wymaga ręcznego aktualizowania, nie prognozuje automatycznie i nie ostrzega Cię przed problemami. Prevacash robi to wszystko - plus pozwala testować scenariusze "co jeśli" jednym kliknięciem.
Tak! Oferujemy 14-dniowy trial z pełnym dostępem do wszystkich funkcji PRO. Bez karty kredytowej.
Dla każdej małej firmy, freelancera i startupu, który chce wiedzieć ile dni operowania ma przed sobą. Szczególnie jeśli masz nieregularne przychody i stałe koszty.
Wybierasz plan płatny (Starter, Biznes lub Pro). Twoje dane pozostają bezpieczne - nic nie tracisz. Bez aktywnej subskrypcji nie możesz korzystać z aplikacji, ale żadne dane nie są usuwane.
Tak. Prevacash to aplikacja webowa (PWA) - działa w przeglądarce na każdym urządzeniu: komputerze, tablecie i telefonie.
Kontroluj finanse firmy, nie zgaduj
Załóż darmowe konto i sprawdź, jak Prevacash zmieni sposób w jaki zarządzasz płynnością finansową.
Wypróbuj za darmo